
Monitor the metrics that matter. Select from predefined data quality measures or craft custom integrity metrics tailored to your specific use case—ensuring precision without the hassle.

Stay ahead of data shifts. Customize drift metrics with precision—adjust distance functions, features, timeframes, and more—to detect changes before they impact your models.

Ensure fairness on your terms. Develop and monitor bias metrics that reflect your business values, promoting compliance and equitable outcomes across all operations.

Optimize in real-time. Continuously monitor performance, swiftly identify deviations, and delve into segment behaviors to maintain peak efficiency.

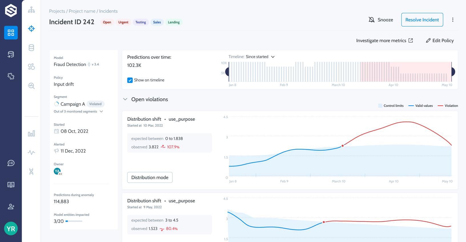
Anticipate and address changes. Detect model shifts early, investigate underlying data, and resolve root causes proactively to safeguard your operations.

Illuminate decision-making processes. Provide clear explanations for model decisions at global, cohort, and individual levels, enhancing transparency and trust.

Evolve with confidence. Compare model versions, datasets, and production timelines to identify changes and optimize performance without uncertainty.

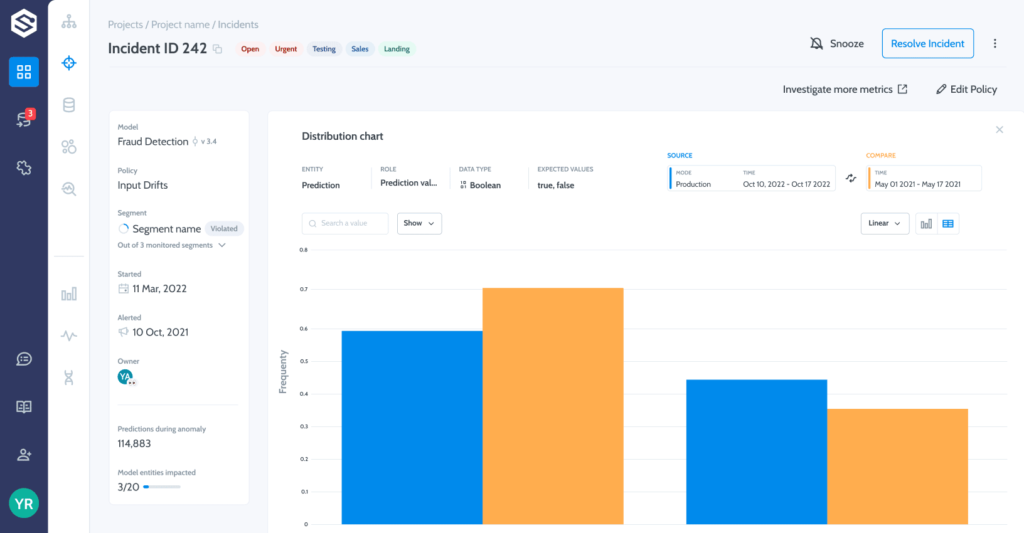
Resolve issues swiftly. Aggregate anomalies, identify their origins, and implement fixes promptly to prevent potential costs and disruptions.

Streamline oversight. Centralize monitoring across all use cases, enabling efficient setup and effortless management of multiple models.

Maintain control over your language models. Gain comprehensive visibility into LLM behaviors, detect drifts, and address privacy and security risks effectively.
No credit card required.
import superwise as sw
project = sw.project("Fraud detection")
model = sw.model(project,"Customer a")
policy = sw.policy(model,drift_template)

Entire population drift – high probability of concept drift. Open incident investigation →

Segment “tablet shoppers” drifting. Split model and retrain.
We use SUPERWISE on a daily basis to get transparency and detect drift and model decay. Enabling us to better understand changes, connect them to real events and data bugs, and make better decisions and move even faster than before.
— Ohad Hegedish, Data Scientist